常见的废气处理工艺有哪些(87种典型废气处理工艺)
- 格林斯达环保集团
- 擅长:14年废气治理经验,提供方案及设备,助力企业废气达标排放
常见的废气处理工艺
1、煤气处理工艺

2、酸性废气处理

3、活性焦烟气脱硫技术工艺

4、电厂脱硫工艺

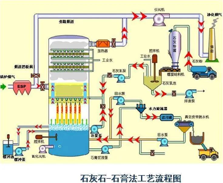
5、石灰石-石膏法处理含硫废气

6、双碱法脱硫工艺

7、氧化镁法脱硫工艺

8、间接石灰石-石膏法

9、柠檬吸收法脱硫

10、新型垃圾焚烧双尾气处理系统

11、双碱法烟气脱硫工艺

12、湿式氧化镁脱硫系统-烟气脱硫技术

13、烟气循环流化床法

14、生物法处理有机废气

15、回收与生铁公司烧结机旋转喷雾干燥

16、旋转RTO法处理高浓度有机废气

17、废气焚烧处理工艺

18、危险废气无害化处理工艺

19、生物滤床处理污水挥发废气

20、垃圾焚烧发电工艺

21、发电锅炉工艺

22、医疗废弃物焚烧

23、城市废弃物热解气化装置

24、废弃物焚化余热回收锅炉

25、多晶硅尾气干法分离回收工艺

26、锅炉废气治理工艺

27、油气回收工艺

28、柴油发电机尾气处理工程技术

29、多效生物床废气治理工艺

30、WQ YCR有机废气催化燃烧工艺

31、JMR-1740 催化燃烧装置CO的去除

32、定型机废气二级静电处理工艺

33、硫化氢废气除去工艺

34、锅炉废气处理双碱法工艺

35、等离子喷淋塔废气处理工艺

36、脱硫脱销工艺

37、喷漆废气处理工艺

38、半干法脱硫工艺

39、SCR烟气脱硝工艺

40、臭氧脱硝工艺

41、SCNR喷氨脱硝工艺

42、吸附法处理酸性气体工艺

43、QBF处理VOC废气

44、膜分离技术处理VOC废气

45、含苯废气处理工艺

46、活性炭吸附法处理废气

47、某制药厂除臭工艺

48、热氧化法焚烧废气

49、活性炭处理油气工艺

50、生物滤池处理恶臭气体

51、半干半湿法脱硫工艺

52、三相多介质催化氧化废气处理技术工艺

53、光强氧破坏法处理废气

54、氯乙烯废气处理工艺

55、含氟废气处理工艺

56、涂布行业废气处理

57、生物法处理有机废气

58、分子筛转轮吸脱附工艺

59、氧化镁法脱硫工艺

60、烘干废气处理

61、不含尘的有机废气处理

62、石灰浆中和+活性炭喷入 袋式除尘器的组合工艺

63、床式RTO处理高浓度有机废气

64、催化氧化炉处理中高浓度有机废气

65、多效生物床有机废气治理技术

66、沸石转轮吸附浓缩+RTO蓄热焚烧

67、分子筛-RTO法 处理涂装废气

68、钙-钠双碱法脱硫工艺

69、沸石转轮 蓄热式燃烧技术工艺

70、生物填料塔处理水溶性废气

71、湿式氨法烟气脱硫工艺

72、吸附回收法 处理化纤废气

73、污泥干燥处理系统

74、石灰石-石膏法工艺

75、工业废气处理除臭方法之植物喷洒液除臭法

76、塑胶废气治理工程工艺

77、涂装烘干废气处理工艺

78、液体吸收塔废气处理设备工艺

79、臭气净化工艺

80、燃煤锅/电厂炉双碱法脱硫工艺

81、有机废气催化燃烧处理技术工艺

82、生物制药行业废气治理工艺

83、沉降、冷却工艺处理生产废气

84、吸附浓缩-冷凝回收法处理中低浓度废气

85、湿法脱硫工艺

86、水浴清洗加活性炭吸附工艺

87、吸附浓缩催化燃烧废气处理工艺

提示:本网部分已发布的信息内容可能存在过时,请注意辨别。部分内容整理为互联网/转载官方发布,相关信息仅为传递更多信息之目的,不代表本网观点,不拥有所有权。如有侵权联系删除。